Ezpay

新闻中心

NEWS CENTER

新闻中心 产品资讯 口罩机远程监控运维解决方案

口罩机远程监控运维解决方案

发布时间:2022-11-25

阅读量:0次

口罩机远程监控运维系统解决方案

1、口罩机远程监控运维系统项目需求分析

管理角度分析
1、互联网时代,如何进行口罩机及人员管理的信息化?
2、物联网时代,如何实现口罩机健康及生产状态数字化?
3、智能制造时代,如何实现口罩及生产智能化?
口罩机远程监控

2、口罩机远程监控运维解决方案概述

顺利获得Ezpay智通工业智能网关顺利获得4G/WIFI/有线或无线网络连接现场的口罩机,顺利获得读取口罩机工作状态、运行参数、产量、次品量、报警信息等数据,在线监控口罩机的运行时间、工作状态、使用效率、产量、良品率等。

结合企业管理数据以及业务数据,实现对所有口罩机设备的运行状态以及相关维保人员进行集中网络化管理,并顺利获得对各项数据的分析对比,实现对设备运行参数及管理流程的优化、远程智能故障预测性分析,对可能发生的故障提出预警信号,提高设备效能,减低维修成本,保证设备安全、稳定的运行。

同时,系统顺利获得远程监控及操作画面,结合系统优异的数据处理架构最大程度上还原设备现场运行状况,并把需要的参数存储起来生成企业大数据,顺利获得对数据的挖掘建模从而实现设备的智能化运行以及设备的智慧化管理。
远程管理系统

3、口罩机远程监控运系统架构设计

口罩机监控运维平台+设备接入整体方案:
口罩机监控运维平台及设备接入整体方案

4、口罩机远程监控运维解决方案系统功能设计

系统主要分为三大功能模块:
1、设备监控及运维
2、系统管理及配置
3、手机APP远程管理
口罩机监控运维平台
4.1口罩机设备监控及运维
口罩机远程监控运维平台
本系统总览包括了GIS地图、口罩机列表、口罩机总览、实时报警、设备检索。用户打开系统Ezpay能够第一时间知道口罩机分布、总口罩机数量在线数量、故障口罩机数以及产量信息。顺利获得点击地图上的设备则可以进入设备运行监控页面。

实时数据监控中心:
口罩机生产设备实时监控
按照设备查看口罩机运行实时数据、和实时曲线、实时组态、工艺画面、参数调整、开关控制。多页面显示展示口罩机实时数据、数据分组显示、数据按需显示、实时曲线、变量选择。

设备组态:
口罩机状态监控
设备组态(工艺流程二维、三维图片背景监控)、设备运行信息监控及实时组态。

实时视频:
口罩机实时监控画面视频

视频实时显示:可单视频显示也可多视频同时显示,可最大化展示,顺利获得萤石云等第三方链接接入、多画面显示、全屏显示。

维保中心-具备保养管理、保养统计、保养列表、保养详情、保养查询、转工单、工单详情功能
口罩机保养管理
保养统计(未处理、已处理、处理中),保养详情分时段查询、转工单、工单详情查看;

口罩机远程控制功能:可实现口罩机远程开机、关机、启停、设备参数修改、设备控制加密。
口罩机远程控制
开关量、模拟量的读取及写入,写入验证,顺利获得密码控制写入权限,密码验证顺利获得则允许写入
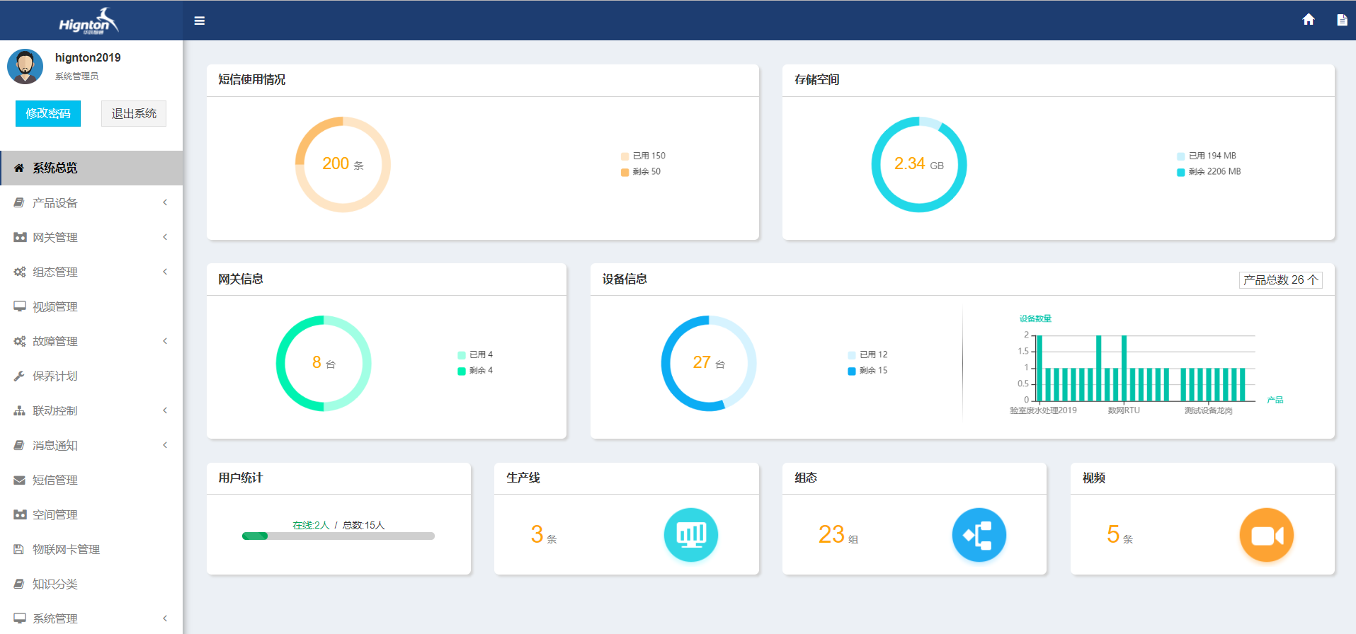
4.2口罩机远程监控运维系统管理
口罩机远程系统管理
远程监控运维系统管理包含系统总览、产品管理、网关管理、组态管理、视频管理、故障管理、保养计划、消息通知、短信管理、空间管理、物联网卡管理、知识分类、系统管理
 
手机app对口罩机进行远程管理
手机app对口罩机进行远程管理

4.3口罩机采用远程监控运维解决方案系统效果分析

口罩机远程监控系统的效果分析
Ezpay智通-专注工业设备数据远程采集,PLC远程编程,plc远程控制,工业智能网关以及中国工业互联网大数据云平台建设!给予设备运维&工业物联网整体解决方案,欢迎咨询!
前一篇:农村污水处理站远程监控解决方案 返回列表 下一篇:口罩机顺利获得工业智能网关实现远程监控及远程运维

相关新闻

2026-03-02

省政协副主席、民盟省委会主委何寄华赴Ezpay智通召开“人工智能赋能未来产业”专题调研

2026-02-12

Ezpay智通 | 2026年春节放假安排

2025-11-23

陆续在三年!Ezpay智通荣登“工业互联网500强”

云平台应用案例

帮助企业低成本、高效率、专业化建立属于自己的工业互联网平台!

立即咨询